External Source

Monitoring Kubernetes With Checkmk #cmktutorial

2022 16:02
Synopsis
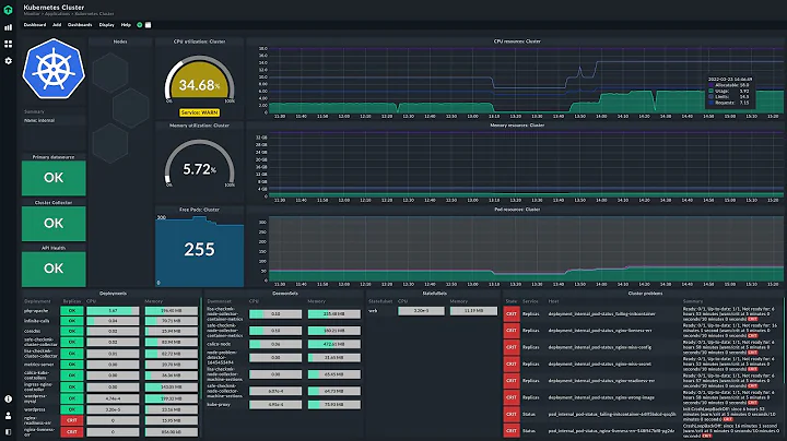
Learn how to monitor your Kubernetes clusters with Checkmk. With version 2.1, checkmk comes with pre-built dashboards for ...
Download Options
Choose a download method below. All links open in new tabs.
Service Features Action
SaveFrom
MP4 & MP3 • HD Quality • Browser Extension Available
Download
Security Notice: These are third-party services. We recommend using antivirus software and being cautious of pop-up ads.